El objetivo del artículo es guiar a los usuarios a través del proceso de visualización y análisis de los resultados de una encuesta de clima dentro de la plataforma, explicando cómo utilizar las distintas funcionalidades y herramientas disponibles para interpretar los datos. El artículo también detalla cómo compartir los resultados con otros colaboradores y personalizar los permisos de acceso, todo con el fin de facilitar la toma de decisiones basadas en el análisis del clima organizacional.
Finaliza una Encuesta de Clima
Al finalizar una encuesta de clima, el sistema automáticamente calcula sus resultados a partir de la metodología de cálculo y preguntas que se hayan configurado en la creación de ésta.
Para finalizar una encuesta de clima, dirígete a la sección "Desarrollo Organizacional" en el menú lateral y selecciona "Encuestas". Luego, en la pestaña "Activas", busca la encuesta que deseas cerrar. En la columna "Acciones", haz clic en "Finalizar" para completar el proceso.
Al finalizar la encuesta, esta se moverá automáticamente a la sección "Historial", donde podrás revisar la reportería. Para hacerlo, simplemente haz clic en la encuesta que deseas consultar.
Sábana de Resultados
Para obtener un mayor nivel de detalle, es posible descargar todos los resultados individuales de una Encuesta de Clima, organizados por participante, pero siempre resguardando la confidencialidad. Es fundamental considerar que solo se incluirán las respuestas de los equipos que cumplan con los criterios mínimos de visualización, garantizando así el anonimato de los participantes.
Para acceder a esta descarga, debes ir a la pestaña “Historial”, seleccionar la encuesta correspondiente y hacer clic en los tres puntos ubicados al costado derecho. Luego, selecciona la opción “Descargar respuestas”.
Esto generará un archivo Excel con dos hojas: la primera contiene los resultados individuales, indicando únicamente el área a la que pertenece cada participante junto a sus respuestas por pregunta; la segunda hoja incluye el listado completo de preguntas y sus respectivas opciones de respuesta.
Las encuestas de clima son anónimas y no es posible acceder a datos personales de los participantes (nombre, edad, quién respondió o no), pero sí se pueden visualizar ciertos datos agregados como área o centro de costo. No existe alternativa para identificar a los que no respondieron ya que esto comprometería la confidencialidad.
Reportería
La reportería cuenta con distintas pestañas según el tipo de preguntas que hayas incluido en tu encuesta:
1. Resumen
La pestaña resumen es el lugar donde puedes ver un panorama global de los resultados a partir de la siguiente información:
- Resultado General:
El Resultado general se calcula como el promedio simple de los resultados de las preguntas de la encuesta
Es decir que es la suma de las notas de cada pregunta dividido por la cantidad de preguntas - Participación:
Es el porcentaje de colaboradores que contestaron la encuesta. - Resultados por categorías:
Los resultados por categorías se calcula como el promedio simple del resultado de las preguntas de la misma categoría. - Resultados por variables sociodemográficas:
Promedio simple de las respuestas de las preguntas considerando colaboradores del mismo sexo, rango de edad y rango de antigüedad
- Top 10:
Consulta el listado de las 10 subáreas con las categorías mejor evaluadas y las 10 subáreas con las categorías peor evaluadas. Para obtener esta información, puedes aplicar los filtros y realizar comparaciones entre divisiones, áreas y subáreas.
2. Preguntas
Preguntas de Selección única:
En segundo lugar, encontrarás la pestaña "Preguntas", donde se muestran los resultados de las preguntas de selección única incluidas en la encuesta. El cálculo de los resultados por pregunta dependerá de la metodología seleccionada al configurar la encuesta:
- Promedio simple: Se calcula sumando las respuestas y dividiendo por el total de respuestas.
- Porcentaje de promotores: Se calcula con el porcentaje de colaboradores que respondieron de manera positiva la pregunta, es decir, con una calificación de 4 o 5.
- Net Happiness Score: Se obtiene restando el porcentaje de respuestas negativas (1 y 2) del porcentaje de respuestas positivas (4 y 5). Las respuestas neutras (3) no se consideran.
Preguntas de Importancia Relativa:
Si incluiste preguntas de importancia relativa también aparecerán sus resultados en esta pestaña para que puedas revisar las prioridades de tus colaboradores.
3. Comentarios
En esta pestaña puedes revisar los comentarios y respuestas de párrafo, información cualitativa que te permitirá entender mejor los resultados obtenidos. Podrás analizar los sentimientos de éstos de modo de identificar rápidamente el sentimiento asociado a cada uno de los comentarios. Esto puedes hacerlo haciendo clic en "Analizar Sentimientos" y el sistema a través de un mecanismo de inteligencia artificial te indicará mediante un gráfico la cantidad de comentarios asociados a un sentimiento positivo, neutro o negativo. En caso que necesites ajustar esta información puedes editar el sentimiento al cual fue asociado el comentario y guardar.
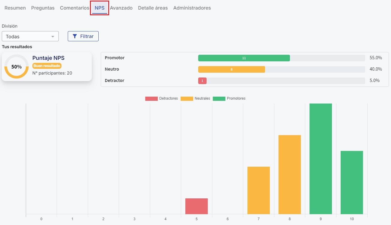
4. NPS
En la configuración de una encuesta puedes incorporar una pregunta tipo NPS de modo de evaluar el desempeño en alguna materia que necesites. En esta pestaña se mostrará los resultados de esta pregunta bajo la metodología NPS.
5. Avanzado
En la sección “Detalle de Categorías” podrás comparar los resultados de las categorías por nivel (Divisiones, áreas y subáreas). En el engranaje puedes editar la escala del heat map, eligiendo los colores de los rangos
Gráfico de comparación por categorías:
Resultado de las categorías de la encuesta representados en un gráfico de araña. Las categorías más lejanos al centro tienen mejor resultado
Además, en este gráfico encontrarás el Resultado General, convertido a una escala numérica de 1 a 5, ubicada en la esquina superior izquierda junto a la estrella.
6. Detalle áreas
Desde esta sección podrás revisar los resultados por nivel a través del organigrama. Si algún nivel no cumple con el criterio de visualización (al menos 4 respuestas por nivel), no podrás ver los resultados de dicho nivel, y este aparecerá resaltado en color rojo.
7. Administradores
Por último, en la pestaña "Administradores" podrás compartir el proceso con otro usuario dentro de la plataforma. Esta función te permite compartir la reportería de la encuesta de clima con cualquier colaborador. Además, podrás seleccionar el tipo de permisos que tendrá el usuario y, si lo deseas, restringir la visualización a determinadas áreas específicas.
Para más información sobre esta funcionalidad, revisa el siguiente artículo: Compartir administración de encuesta de clima.
Y listo!, utilizar la reportería de la encuesta de clima te permitirá analizar los resultados de manera detallada y precisa, identificando tanto los aspectos positivos como las áreas de mejora dentro de tu organización. Asegúrate de explorar cada una de las pestañas disponibles para aprovechar al máximo las funcionalidades de la plataforma, desde la visualización de resultados generales hasta el análisis avanzado por categorías, áreas y niveles.
Ten en cuenta que el caso es distinto para Encuestas Libres. En ellas no es posible exportar todos los gráficos de manera masiva ni descargar un informe consolidado en PDF. Los gráficos deben guardarse uno a uno como imágenes.
Para ver cómo descargar y exportar los resultados de tus encuestas libres revisa el siguiente artículo
Cómo descargar y exportar los resultados de tus encuestas libresEn resumen, para encuestas libres: Dirígete a la sección de Encuestas Libres, selecciona la encuesta deseada y utiliza la opción 'Descargar respuestas' para obtener un archivo Excel. Los gráficos generados pueden guardarse individualmente haciendo clic derecho sobre ellos y seleccionando 'Guardar imagen como'. Actualmente no existe una opción para exportar todos los gráficos de forma masiva ni para descargar un informe completo en PDF.